All apps

Contrôle des dimensions

L’application Controlling Dimensions fournit une visibilité plus approfondie et la flexibilité d’explorer les informations sous plusieurs angles, soutenant une analyse plus granulaire lorsque cela est nécessaire. Cette perspective plus large vous aide à prendre des décisions mieux informées et soutient une planification plus stratégique. Son objectif principal est de clarifier la performance en présentant des chiffres clés tels que les revenus, les coûts et les marges d’une manière qui s’aligne sur les vues analytiques les plus pertinentes pour votre organisation.

  • Overview
  • Features
  • Integrations
  • FAQ
  • Explore this app

Design intuitif, filtres puissants

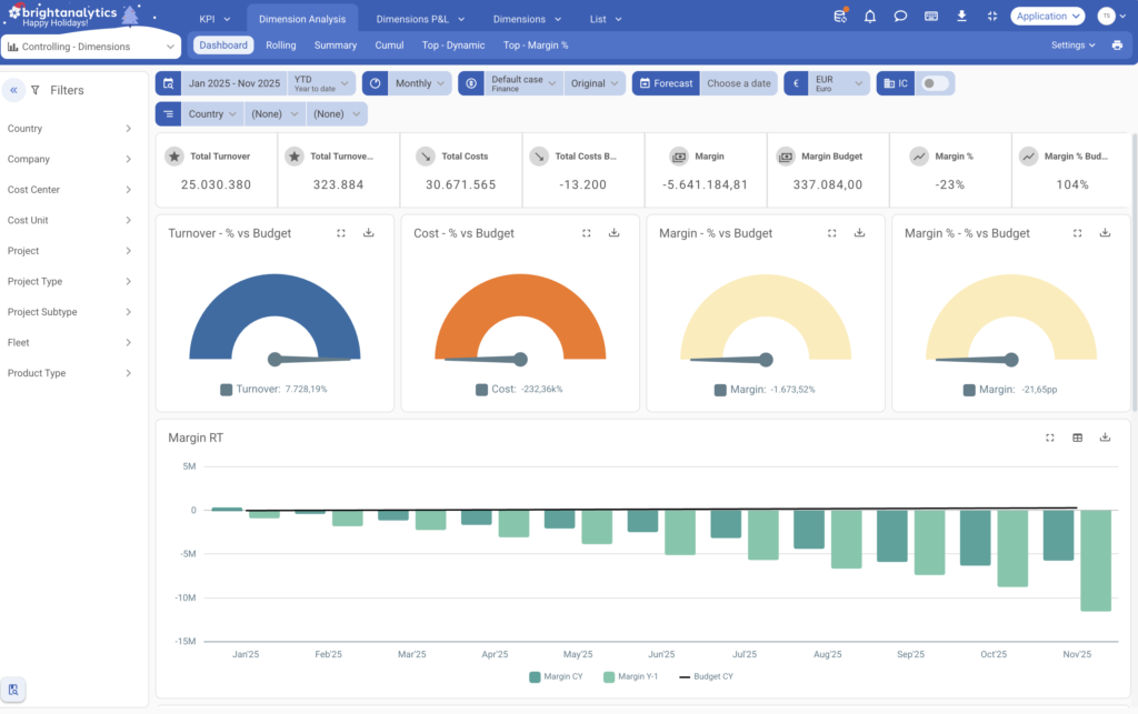
L’application est conçue pour être intuitive et simple d’utilisation. Elle s’ouvre sur un onglet de vue d’ensemble à fort impact, avec des visualisations améliorées représentant efficacement les principaux indicateurs et dimensions essentiels à vos opérations. Le panneau de filtrage, familier et performant, est disponible, désormais enrichi de vos dimensions analytiques spécifiques à votre activité. Des contrôles flexibles basés sur le temps vous permettent de changer facilement la portée de votre analyse sur différents intervalles temporels, en fonction de vos besoins de reporting.

Maîtrisez la performance par segment

La vue Dimension Analysis est conçue pour améliorer la précision financière en favorisant une budgétisation et une planification plus structurées au niveau de chaque segment. Vous pouvez explorer instantanément les indicateurs clés d’une dimension spécifique, comparer les résultats dans le temps et établir des prévisions fiables. Cette approche ciblée offre une vue claire et précise, nécessaire pour prendre des décisions stratégiques solides pour chaque partie de votre entreprise.

Budgétiser, planifier et explorer les détails

Le Dimensions P&L respecte la structure de P&L de management que vous avez établie. La principale différence réside dans la capacité avancée de drill-down : cette vue contourne les détails comptables généraux pour vous amener directement aux dimensions analytiques sous-jacentes. Cela permet une analyse entièrement centrée sur l’activité, reflétant parfaitement le fonctionnement de votre organisation et la manière dont elle prend ses décisions clés. Une vue dédiée et puissante vous permet de démarrer votre analyse directement depuis la dimension analytique elle-même. Depuis cette perspective axée sur le segment, l’analyse ultérieure révèle la structure financière spécifique associée à cette dimension, offrant un lien clair et indéniable entre la performance du segment et les résultats financiers.

Controlling

KPI’s

Mesurez vos performances avec des KPI tels que:

  • Margin (%)
  • Marge budgétée (%)
  • Chiffre d’affaires / coûts sur LTM, YTD, mensuel ou total
  • Principales dimensions

Options de filtrage

L’application offre des filtres flexibles pour l’entreprise, le projet, l’unité de coût, et plus encore. Elle permet également de filtrer selon des dimensions spécifiques à l’entreprise pour identifier l’origine des résultats.

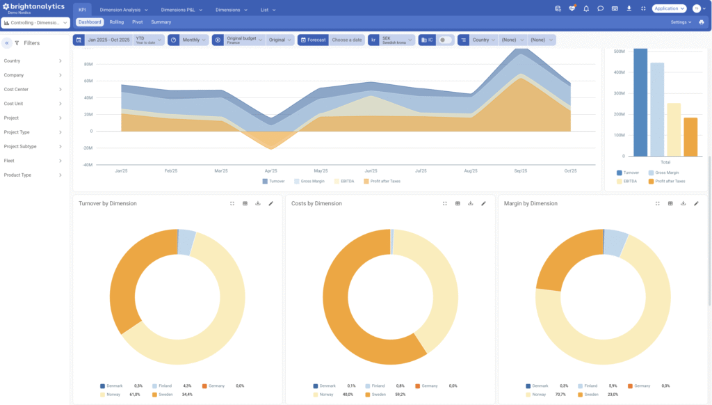
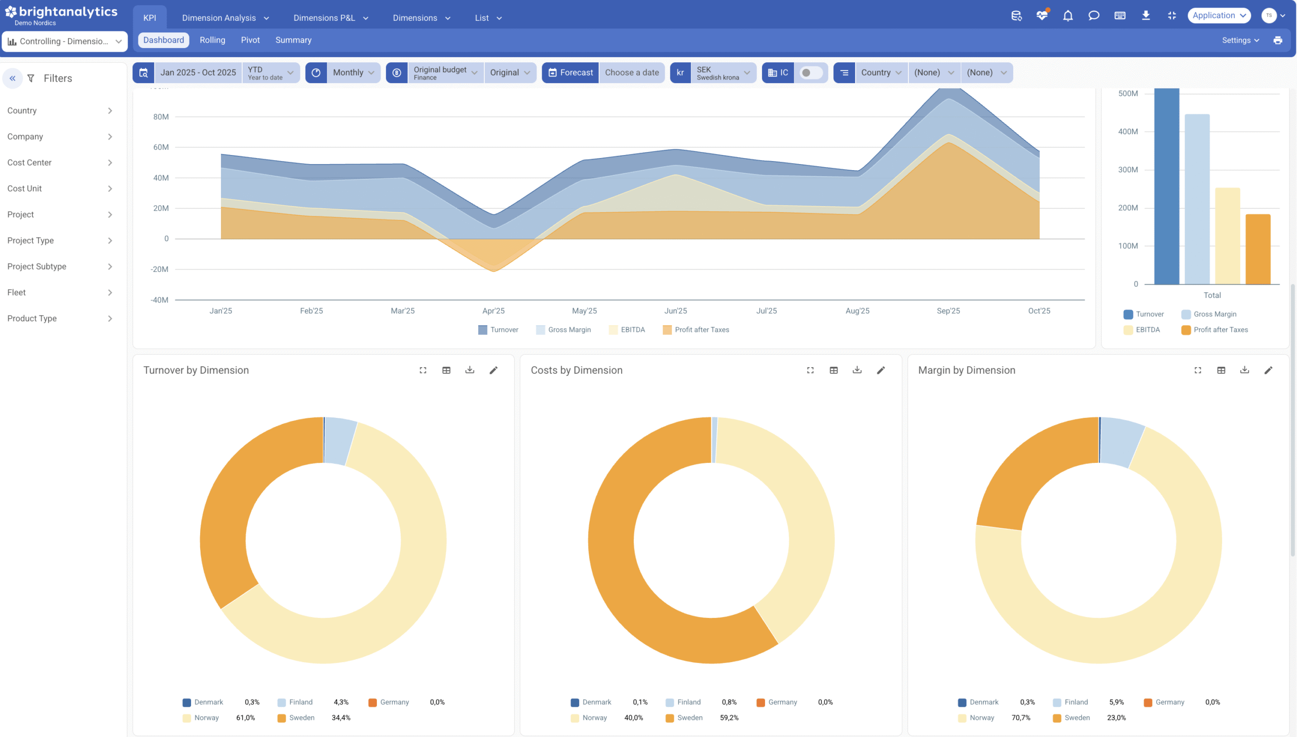
Insights complets sur les dimensions

Obtenez une compréhension complète des coûts, des revenus et des marges pour toutes vos dimensions d’entreprise uniques. Repérez les opportunités et les tendances sans surcharger vos rapports principaux.

Réels vs Budget

Vous pouvez comparer les résultats réels par rapport au budget et aux prévisions pour toutes les dimensions, soit pour une période sélectionnée, soit indépendamment de la sélection de période.

Analyse de profit personnalisée

Analysez le compte de résultat pour des projets, départements ou groupes de produits spécifiques. Voyez exactement comment chaque partie de votre activité contribue à la performance globale.

Coûts liés aux numéros de document

Pour les coûts significatifs, vous pouvez également retracer spécifiquement quelle facture, bon de commande, … y est associée.

Integraties nieuwe visual

Faites parler vos données. BrightAnalytics dispose de plus de 400 intégrations.

  • Connectez tous types d’applications, qu’il s’agisse de comptabilité, d’ERP ou de CRM.
  • La source peut être en ligne, sur site ou même un tableur.
  • Un nombre illimité d’applications peut être combiné sur la plateforme.

FAQ

Vous trouverez ci-dessous les réponses aux questions fréquemment posées sur notre application Controlling Dimension. Si vous avez une question qui n’y est pas abordée, n’hésitez pas à nous contacter directement pour obtenir de l’aide.

  • BrightAnalytics se connecte-t-il à mon forfait ?

    Sur la page https://www.brightanalytics.eu/integraties/ vous trouverez une liste de toutes nos intégrations.

  • Quelle est la différence entre les dimensions standard dans le management reporting et les dimensions dans Controlling Dimensions ?

    Le reporting standard de management inclut uniquement des dimensions telles que les cost centers, cost units et departments, qui se reflètent dans l’ensemble du P&L.
    Les Controlling Dimensions permettent d’inclure des dimensions supplémentaires qui ne traversent pas tout le P&L, comme les projects, product groups ou license plates, qui peuvent uniquement suivre les coûts. Cela rend le reporting beaucoup plus intuitif et ciblé.

  • Mon colis doit-il obligatoirement être un colis Cloud ?

    Non, votre paquet ne doit pas nécessairement être un paquet Cloud. BrightAnalytics établit des liens avec des paquets provenant du nuage, du serveur ou même de fichiers Excel.

  • Quelle est la différence entre Controlling Dimensions et Controlling Accounts ?

    Controlling (Accounts) dans BrightAnalytics se concentre sur les comptes généraux et les KPIs clés pour suivre la performance financière et les structures de coûts. Si vous êtes principalement intéressé par une vue d’ensemble et une analyse des résultats et des coûts, Controlling (Accounts) fournit les bonnes informations. Si vous souhaitez segmenter les données financières en détail et les analyser selon plusieurs dimensions, par exemple par department, project ou location, alors Controlling Dimensions est l’outil idéal pour des analyses segmentées approfondies et des insights sur la performance.

See this app in action

  • Demandez une démo
Demandez une démo

By leaving behind your details, you will be contacted for a personal demo explaining the controlling app.